AutoMQ 团队基于生产环境的使用场景,配置了一系列Grafana 大盘模板。用户将指标导出到 Prometheus 后,可以导入 Grafana 大盘模板,并将 Grafana 数据源配置为对应的 Prometheus,即可开始监测 AutoMQ。Documentation Index
Fetch the complete documentation index at: https://docs.automq.com/llms.txt
Use this file to discover all available pages before exploring further.
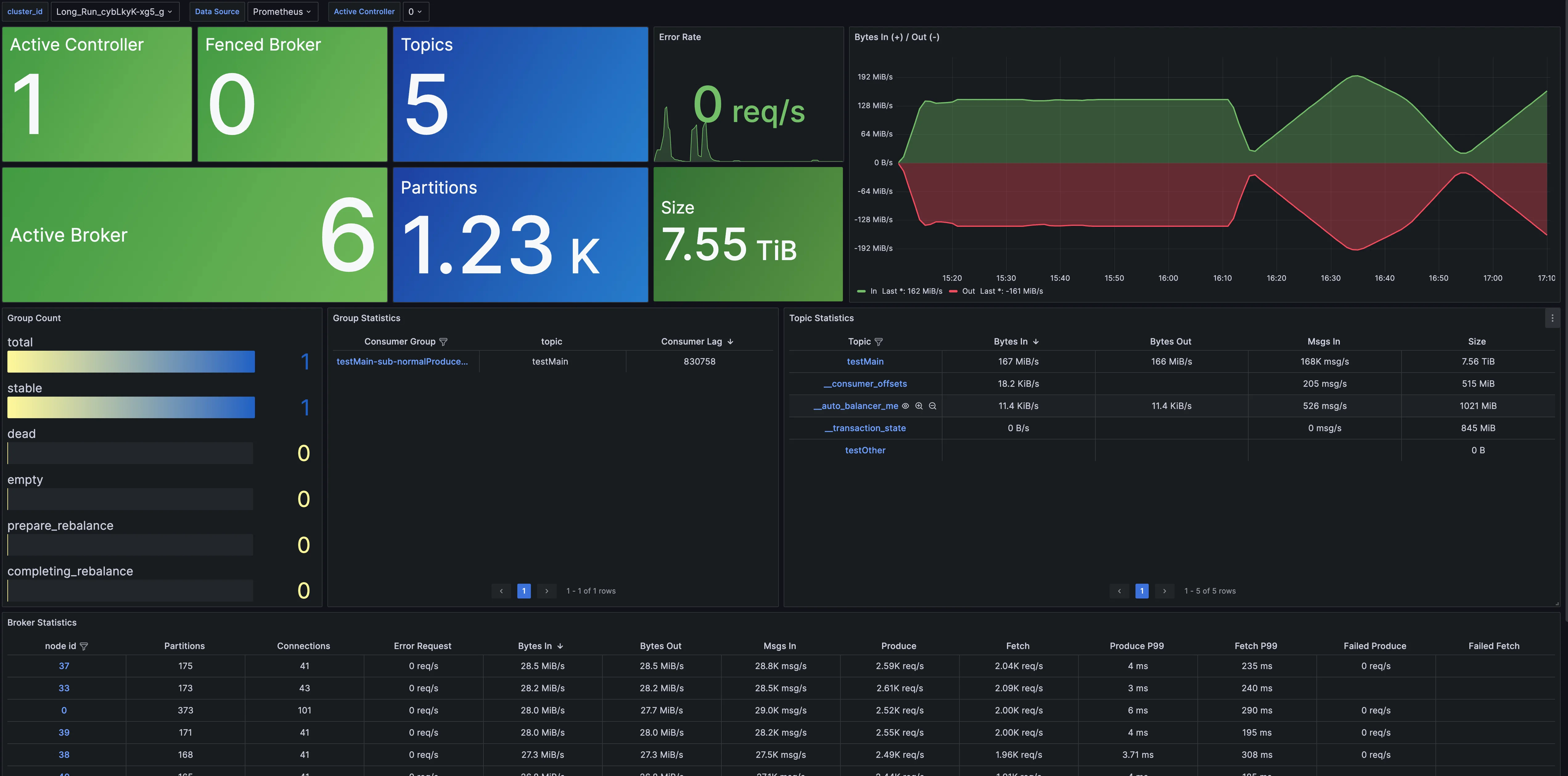
集群概览
Cluster Overview 提供了集群级别的监控信息,包括节点数量、数据大小、集群流量等指标。此外,还提供了 Topic、Group、Broker 等维度的概览指标,并支持进一步查看详细监控信息的下钻功能。
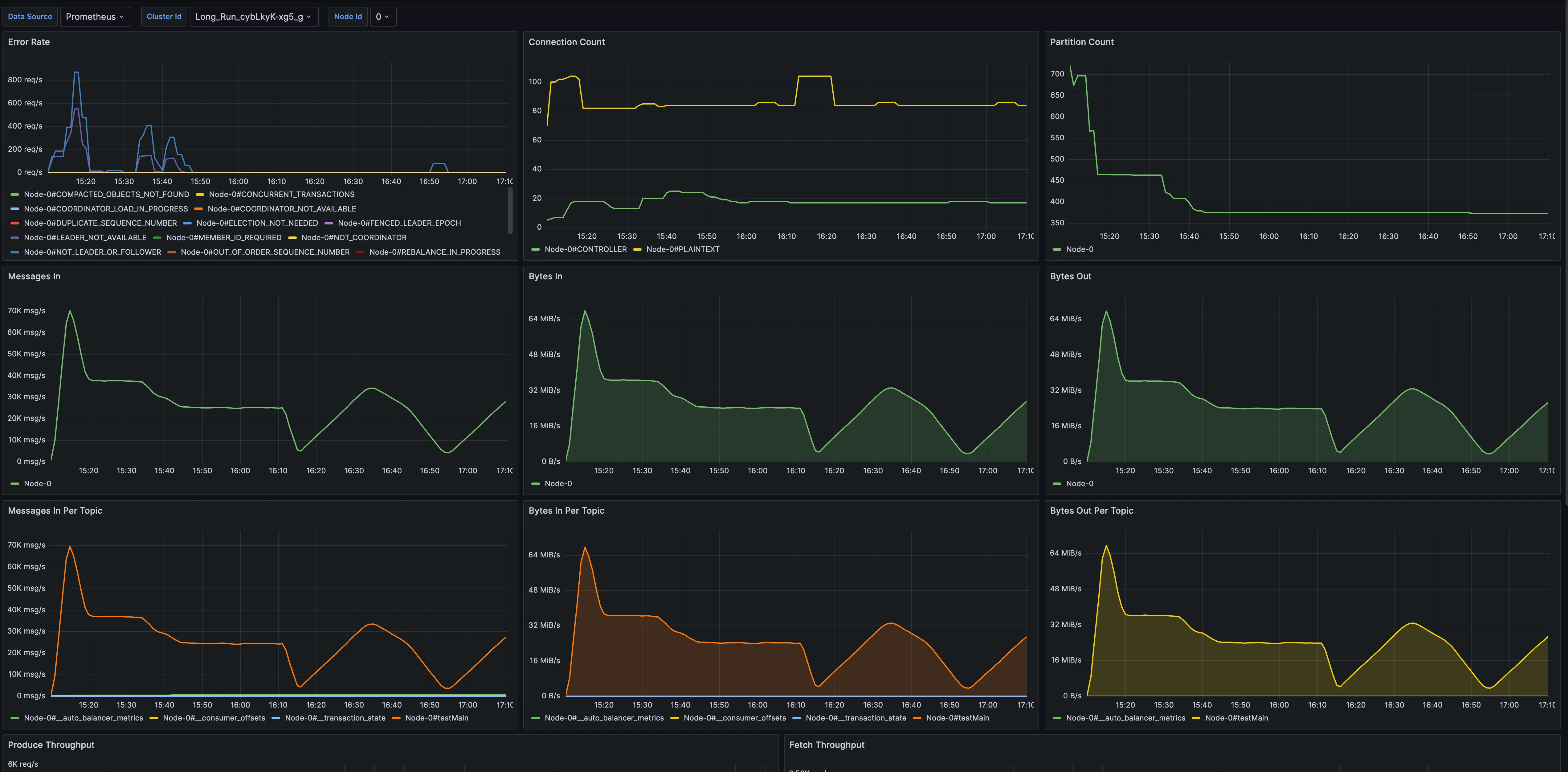
Broker 仪表盘
Broker Metrics 提供了针对 Broker 的监控数据,涵盖连接数、分区数、节点流量以及节点请求等指标。
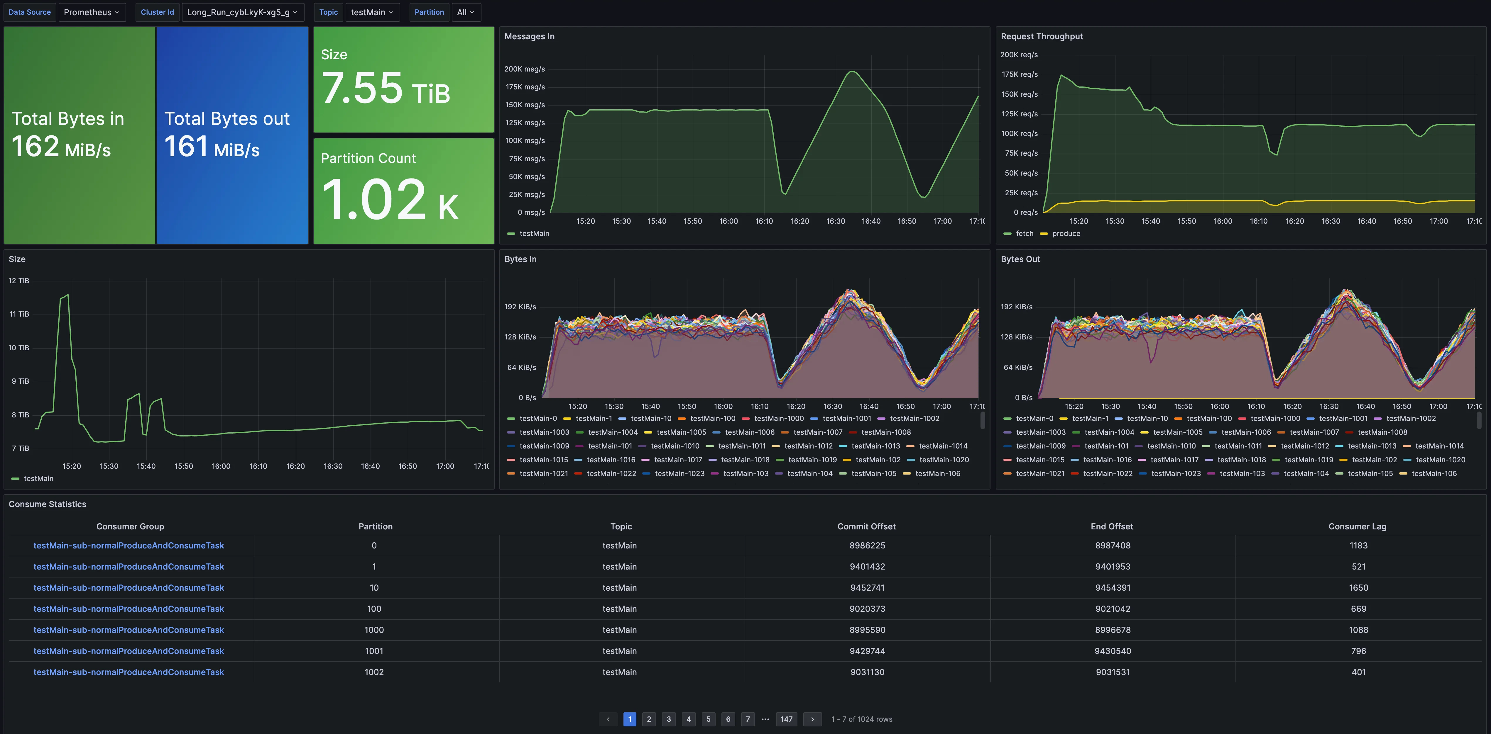
Topic 仪表盘
Topic Metrics 提供了针对 Topic 的指标监控,包括消息吞吐、数据总量、分区数量、消费延迟等。
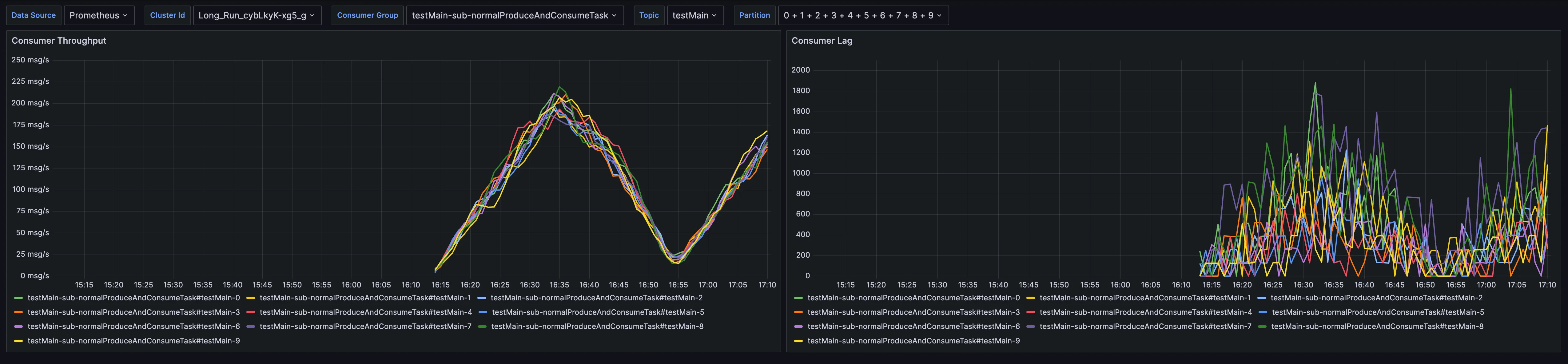
Group 仪表盘
Group Metrics 提供了针对 Group 的指标监控,包括消费速率和消费延迟。
Detail 仪表盘
Detailed Metrics 提供详细的实现层指标监控,帮助开发者进行故障排查或深入了解 AutoMQ 的运行机制。